企业IT资产与安全管理新方案

自动发现 · 智能分组 · 安全监控 · 补丁管理 · 风险告警

PodOD 数字资产管理是由安全领域专家打造的企业资产管理平台,帮助企业全面掌握IT资产,精准识别安全风险。
自动化管理补丁和安全策略,支持免费试用、OEM集成和定制部署。

PodOD 数字资产管理核心优势

全生命周期的IT资产管理能力

全网络自动发现

智能扫描企业网络,自动识别和采集数千台设备信息,覆盖服务器、终端、网络设备、虚机等

智能分组与分类

基于规则引擎和机器学习算法,自动按部门、业务、OS类型等智能分类,支持灵活的自定义规则

安全风险全面管控

覆盖软件漏洞、补丁合规、脆弱密码、非法软件等风险,实时告警,支持自动化策略执行

多维度可视化分析

13个专业仪表板、100+个分析指标、实时数据呈现,支持自定义报表和数据导出

灵活的数据库支持

支持 SQLite、MySQL、PostgreSQL、SQL Server 等多种数据库,满足各种部署场景

策略中心管理

统一的策略编制、下发、执行、反馈体系,支持灵活的分组策略和定时任务

细粒度权限管理

支持多级组织结构、角色权限分配、操作日志审计,满足合规要求

实时数据同步

支持多源数据采集、增量同步、数据去重,确保资产信息实时准确

2007
公司成立年份 / Founded in Security
19+
年安全服务 / Years of Security Service
开源
支持OEM / Support OEM Integration
4种
商业模式 / Business Models

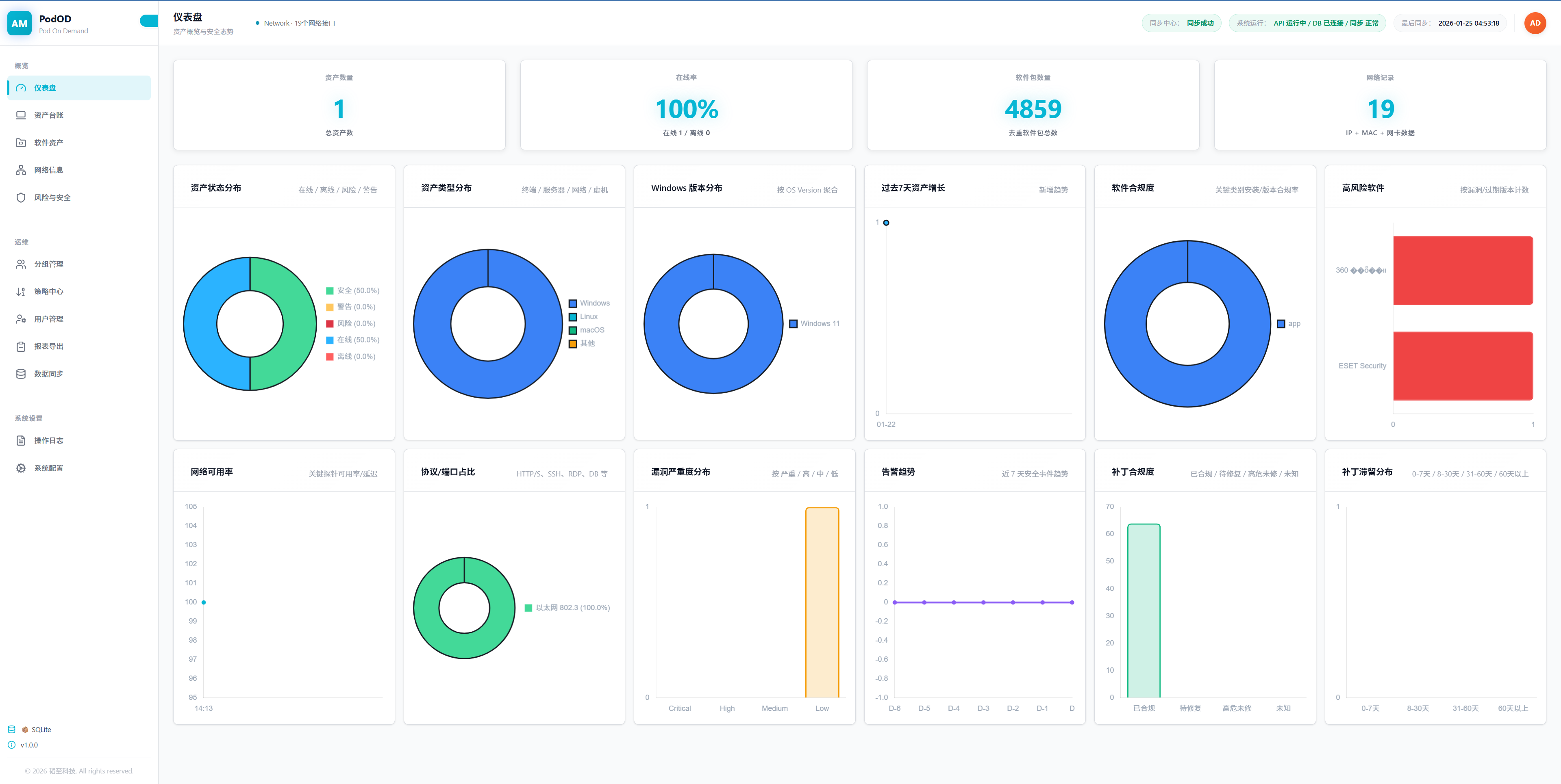
产品界面展示

直观的用户界面,强大的功能展现

立即开始使用 PodOD 数字资产管理

完全免费试用,体验企业级资产和安全管理。支持免费、OEM、捐助和订阅多种商业模式。

立即开始 OEM 合作